索泰RTX 5060 XGAMING OC显卡评测:不只有潮流设计 性能做工也是同级最强
一、前言:索泰XGAMING潮流显卡上新
索泰的XGAMING系列显卡一致都是显卡市场上非常独特的存在,极为前卫的潮流设计和卓越的性能兼顾,是深受年轻玩家喜爱的索泰显卡系列。
NVIDIA RTX 50系上市以来,索泰定位于高端的XGAMING系列也推出了多款型号。
我们之前就测试过RTX 5070 XGAMING,现在更加亲民的索泰RTX 5060 XGAMING OC 8GB显卡也已经来到我们评测室,给年轻玩家更多选择。
RTX 5060是NVIDIA目前最亲民的一款RTX 50系显卡,而索泰RTX 5060 XGAMING OC显卡则是索泰RTX 5060中最高端的一款,所以仍旧保持了索泰XGAMING系列一惯的潮流设计和远超公版的性能做工。
索泰RTX 5060 XGAMING OC显卡搭载了NVIDIA Blackwell架构的RTX 5060 GPU,核心编号GB206-250,核心包含30组SM单元,拥有3840个CUDA核心(流处理器)。
另外还有120个第5代Tensor Core张量核心、30个第4代RT Core光追核心,支持PCIe 5.0接口,8GBGDDR7显存拥有128bit位宽和448GB/s的带宽。
核心频率2280MHz,加速频率2550MHz,145W的额定整卡功耗,仅需一个8Pin外接供电。
索泰RTX 5060 XGAMING OC显卡的详细配置如下:
二、外观图赏:标志性潮流设计 青紫色渐变吸睛
索泰RTX 5060 XGAMING OC显卡依旧延续了索泰XGAMING系列的潮流设计,标志性的珠光变彩外壳搭配青紫色渐变的图案,极为吸睛。
正面三枚环刃风扇,使用新型复合材料更加耐用,环形导流风罩和经过优化的叶片曲率,增强气流穿透性、提升风量并降低风噪,提升散热效率。
索泰RTX 5060 XGAMING OC显卡的金属背板同样是印有青紫色渐变的图案和巨大的"XGAMING"字样,尾部设计有几何形的散热镂空,方便尾部风扇的气流直接吹透显卡。
索泰RTX 5060 XGAMING OC显卡显卡顶部设计有流线型开口,散热鳍片直接就可以看到。
显卡顶部的"GEFORCE"字样和索泰"ZOTAC"Logo的特写。
索泰RTX 5060 XGAMING OC显卡只需要一个8P供电接口即可正常工作,反向设计的电源接口插拔更加轻松。
索泰RTX 5060 XGAMING OC显卡挡板处提供了三个DisplayProt 2.1b接口和一个HDMI 2.1b接口。
索泰冰芯2.0散热系统全貌,可以看到经过镜面抛光的镀镍铜底涂有导热硅脂,确保GPU芯片和显存芯片的紧密接触良好散热,三根冰脉3.0复合热管将热量通过密集的散热鳍片高效散热。
索泰RTX 5060 XGAMING OC显卡的PCB全貌,尺寸很小但设计合理,原件分布均匀,单面设计背面没有放置主要元件。
索泰RTX 5060 XGAMING OC显卡的GPU芯片特写,芯片代号为GB206-250。
来自三星的GDDR7显存颗粒,一共4颗构成8GB容量,
索泰RTX 5060 XGAMING OC显卡的S.E.P 3.0供电系统特写,4+2相供电配合大量固态电容滤波,供电更加纯净。
三、理论性能测试:超越RTX 4060 Ti 跨级提升同档无敌
测试平台配置如下:
1、Speed Way
在3DMark测试综合性能的Speed Way测试中,总成绩为3576,其中显卡测试成绩为35.77FPS。
2、Steel Nomad
在3Dmark中测试可靠性、稳定性和持续性能的Steel Nomad测试中,总成绩为3243,其中显卡测试成绩为32.44FPS。
3、Port Royal
在3Dmark中测试实时光追性能的Prot Royal测试中,总成绩为8736,其中显卡测试成绩为40.45FPS。
4、Time Spy
在3DMark的Time Spy(DX12+2K渲染分辨率)测试中,总成绩为14813,其中显卡分数为13936。
5、Time Spy Extreme
在3DMark的Time Spy Extreme(DX12+4K渲染分辨率)测试中,总成绩为7012,其中显卡分数为6518。
6、Fire Strike
在3DMark的Fire Strike(DX11+1080P渲染分辨率)测试中,总成绩为33946,其中显卡分数为37741。
7、Fire Strike Extreme
在3DMark的Fire Strike Extreme(DX11+2K渲染分辨率)测试中,总成绩为18019,其中显卡分数为18100。
8、Fire Strike Ultra
在3DMark的Fire Strike Ultra(DX11+4K渲染分辨率)测试中,总成绩为8754,其中显卡分数为8324。
9、NVIDIA DLSS 4测试
在3Dmark NVIDIA DLSS功能测试中,关闭DLSS 4时帧数为17.5FPS左右,开启DLSS 4 2x之后帧数上升为72.37FPS,开启DLSS 4 3x之后帧数上升为98.88FPS,开启DLSS 4 4x之后帧数上升为120.76FPS。
索泰RTX 5060 XGAMING OC显卡在3Dmark测试软件中,成绩对上代RTX 4060和RTX 4060 Ti都有所提高,实现跨级提升,并且对同档的AMD和Intel显卡都有领先,极有可能是利用后发优势,特意调整了性能以实现领先。
四、DLSS 4游戏测试:2K分辨率流畅运行 4K分辨率也可尝试
1、《黑神话·悟空》
在《黑神话·悟空》中,使用影视级画质预设,DLSS采样精度设置为50,记录游戏测试帧数。
《黑神话·悟空》在开启DLSS 4最高的4X级别多帧生成时,在2K分辨率下的测试帧率为68,1080P分辨率下测试帧率为110。虽然提升幅度不大,但是依然达到了超过60帧的流畅标准。
2、《霍格沃兹之遗》
在《霍格沃兹之遗》中,使用超高画质预设,DLSS超分辨率设置为平衡,记录游戏帧数。
《霍格沃兹之遗》在开启DLSS 4最高的4X级别多帧生成时,在2K分辨率下的测试帧率为 265,1080P分辨率下测试帧率为384。
3、《星球大战:亡命之徒》
在《星球大战:亡命之徒》中,使用最高画质预设和DLSS帧生成,记录游戏帧数。
《星球大战:亡命之徒》在开启DLSS 4最高的4X级别多帧生成时,在2K分辨率下的测试帧率为161,1080P分辨率下测试帧率为199。
在支持DLSS 4的游戏中,索泰RTX 5060 XGAMING OC显卡在2K分辨率下也可以保证最高画质的流畅运行,甚至4K分辨率也可以在部分游戏中尝试,1080P分辨率其实已经被淘汰,DLSS 4在游戏中优势十分明显,帧数提升极大。
五、其他游戏测试:1080P光追游戏轻松喂满144Hz高刷电竞显示器
1、《战争机器5》
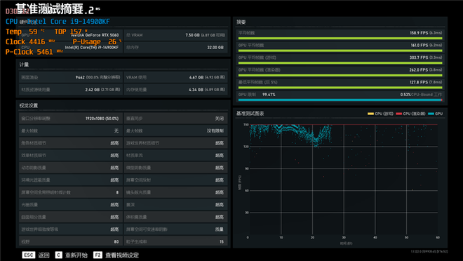
在《战争机器5》中,使用超高画质进行测试,2K分辨率下平均帧率为106.7,1080P分辨率下平均帧率为158.9。
2、《地平线:零之曙光》
在《地平线:零之曙光》中,使用终极质量画质进行测试,2K分辨率下平均帧率为116,1080P分辨率下平均帧率为146。
3、《古墓丽影:暗影》
在《古墓丽影:暗影》中,使用最高画质进行测试,DLSS超级采样设置为质量,2K分辨率下平均帧率为132,1080P分辨率下平均帧率为202。
在其他游戏的测试中,索泰RTX 5060 XGAMING OC显卡的性能优势同样明显,即使不考虑DLSS 4等技术,单纯光栅游戏性能也是同档显卡最强,超越上代RTX 4060 Ti,也超越Intel显存更大的B580显卡。
六、温度和烤机:最高160W性能释放,烤机温度不到60度
我们使用Furmark对索泰RTX 5060 XGAMING OC显卡进行10分钟的烤机,室温约29度,整卡功耗稳定在155W,核心频率2370MHz,温度59.6度,风扇转速1500RPM。
我们在3Dmark测试时,也记录了GPU的工作频率,在更接近真实游戏场景中,索泰RTX 5060 XGAMING OC显卡核心频率最高加速可达2865MHz,功率释放可达160W。
七、总结:时尚设计和性能并重 潮流玩家的实用之选
索泰RTX 5060 XGAMING OC显卡作为目前最为亲民的一款RTX 50系显卡,依旧保持了索泰XGAMING系列标志性的的潮流设计和精良的做工,为潮流玩家提供了更多的选择,无论是硬核玩家还是轻度玩家,都有合适自己的XGAMING显卡。
虽然XGAMING系列在索泰的显卡系列中是高端系列,更上面还有次旗舰和旗舰系列,但考虑到RTX 5006的实际定位,XGAMING其实已经是索泰RTX 5060的旗舰型号了。
索泰RTX 5060 XGAMING OC显卡远超公版的性能和豪华冰芯2.0散热系统,以及超规格的三风扇大型散热器,充分体现了它的高端定位。
大面积的镜面镀镍真空腔均热板,镀镍热管和高密度散热鳍片,在镇压RTX 5060只有145W TDP的核心时游刃有余,烤机的时候甚至都不到60度。
豪华的散热配置也给索泰RTX 5060 XGAMING OC显卡留下了充裕的超频空间,虽然索泰给它准备的出厂预设的超频不算激进,烤机时功率释放为155W,核心频率2370MHz。
但在更接近实际游戏的测试场景中,索泰RTX 5060 XGAMING OC显卡的最大功率释放可以达到160W的水平,核心频率最高加速至2865MHz,性能释放更加彻底。
另外还有索泰的FireStorm超频软件可以手动调整显卡性能,玩家可以根据自己的经验和散热条件进一步尝试对显卡进行超频,充分发挥出堆料到超标的豪华散热器带来的额外散热性能富裕,彻底发掘索泰RTX 5060 XGAMING OC显卡的超频潜力。
